Comprehensive Website Analysis & SEO Insights
A smarter way to keep track of your website's health and performance.

Everywebsitehashiddenproblemsthatslowitdownandhurtitssearchrankings.Missingmetatags,brokenlinks,slowloadingtimes-theseissuesstackupandcostyoutraffic.
SiteCrawlautomaticallyscansyourentiresite,identifieseverytechnicalissue,andgivesyouaclearroadmaptofixthem.Gettheinsightsyouneedtooutrankyourcompetition.
Advanced tracking system
Quick AI lives a single hotkey away - ready to quickly appear as a floating window above your other apps..

Simple UI, Instantly locate what you need.

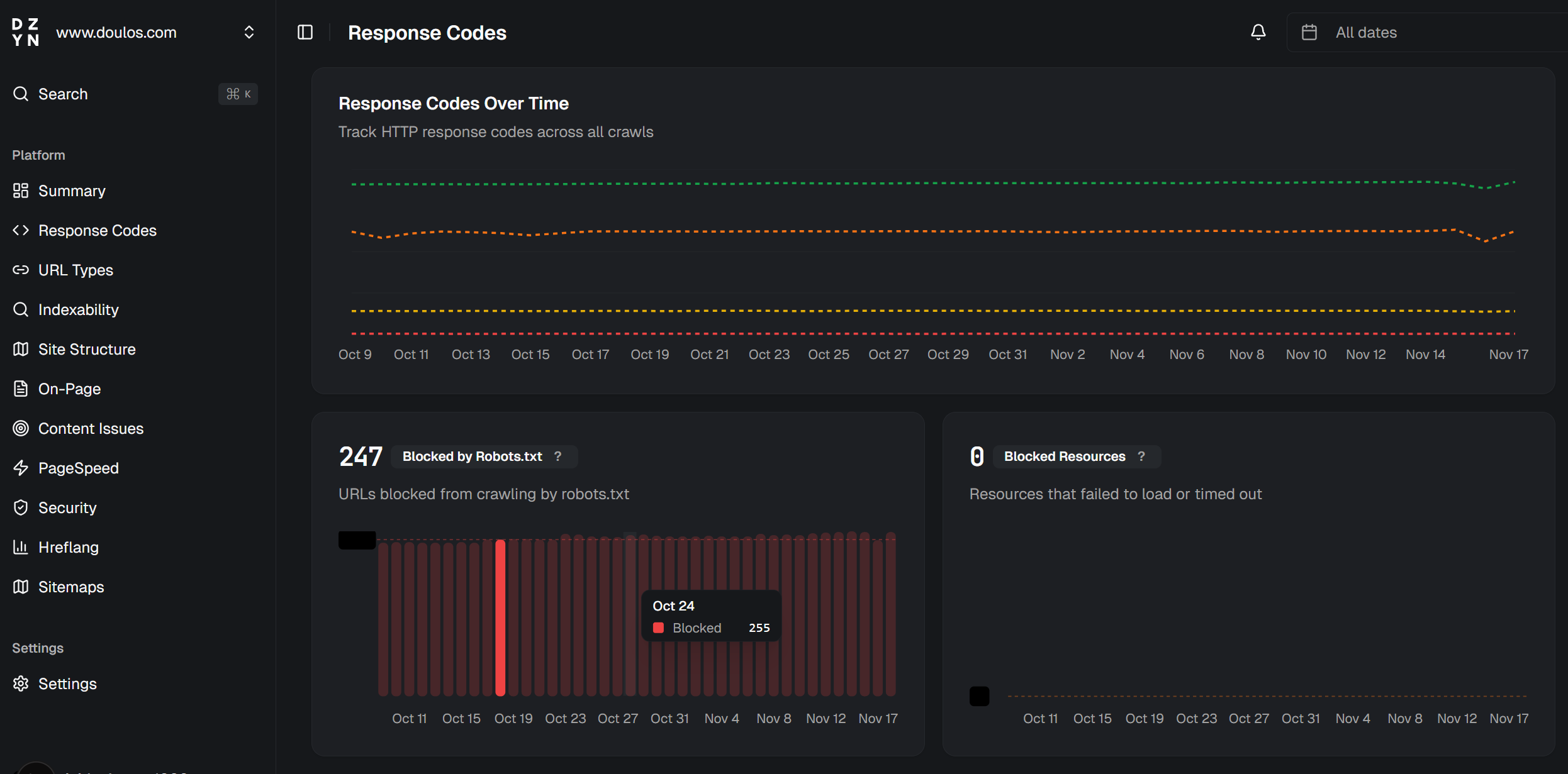
Navigate your dashboard with ease.
Advanced tracking system
Quick AI lives a single hotkey away apps..
Everything you need to optimize your website
Powerful tools and insights that help you identify and fix technical issues before they impact your search rankings.

Deep Crawling
Scan every page, link, and resource to uncover hidden issues.
SEO Analytics
Track rankings, monitor performance, and measure improvements.
Smart Alerts
Get notified when critical issues are detected on your site.
Detailed Reports
Export comprehensive reports to share with your team.
Frequently
Asked
Questions
Everything you need to know about SiteCrawl
How does SiteCrawl work?
SiteCrawl automatically scans your entire website, analyzing every page for technical issues, SEO problems, and performance bottlenecks.
- Enter your website URL and start a crawl
- Our crawler analyzes every page on your site
- Get a detailed report with actionable insights
What issues does SiteCrawl detect?
SiteCrawl identifies broken links, missing meta tags, slow loading pages, duplicate content, mobile responsiveness issues, and over 100 other technical SEO problems.
How many pages can I crawl?
It depends on your plan. Our plans range from 1,000 pages per month for small sites to unlimited crawls for enterprise customers.
- Starter: 1,000 pages/month
- Professional: 10,000 pages/month
- Enterprise: Unlimited
Can I cancel my subscription anytime?
Yes, you can cancel your subscription at any time. There are no long-term contracts or cancellation fees.
Ready to fix your website issues?
Start your free 14-day trial today. No credit card required.